Le nombre de taches solaires a atteint son plus haut niveau en 22 ans en mai 2024, avec une moyenne de 172 taches. Ce pic d’activité solaire, qui pourrait encore s’intensifier en juin, rivalise avec les niveaux observés lors du puissant cycle solaire 23 et a un impact significatif sur les communications radio.
Impact des Taches Solaires sur les Communications Radio

cdn.futura
Les taches solaires et les éruptions solaires associées peuvent avoir un impact significatif sur les communications radio sur Terre. Les éruptions solaires provoquent des émissions électromagnétiques dans un large spectre, des ondes radio aux rayons X et gamma.Ces émissions peuvent entraîner des coupures radio, qui sont les événements météorologiques spatiaux affectant la Terre les plus fréquents. Des événements mineurs surviennent environ 2000 fois par cycle solaire. Les ondes électromagnétiques des éruptions solaires voyagent à la vitesse de la lumière, atteignant la Terre en seulement 8 minutes.L’impact dépend de l’intensité de l’éruption.
Les éruptions de classe X, les plus puissantes, peuvent interrompre significativement les communications radio. Le NOAA utilise une échelle à 5 niveaux, le R-scale, pour indiquer la sévérité des coupures radio induites par les rayons X des éruptions.Les orages magnétiques provoqués par l’activité solaire surviennent dans l’ionosphère, la couche atmosphérique où évoluent les satellites de télécommunications et de géolocalisation.
Les fluctuations ionosphériques engendrées perturbent les signaux reçus par les appareils GNSS au sol, principalement en milieu de journée.En mars 2022, une puissante éruption solaire de classe X a provoqué un blackout radio touchant les Amériques, l’Asie du Sud-Est et l’Australie. Avec le pic actuel du cycle solaire 25, de tels événements pourraient devenir plus fréquents dans les mois à venir, perturbant potentiellement les communications à l’échelle mondiale.
Comparaison des Cycles Solaires 23 et 25

cdn.futura
Le cycle solaire 25 est en passe de dépasser le cycle solaire 23 en termes d’activité. Le cycle 23, qui s’est déroulé de 1996 à 2008, a été considéré comme un cycle puissant, avec un pic de 180 taches solaires. En comparaison, le cycle 24 qui a suivi a été beaucoup plus faible, avec seulement 116 taches au maximum.
Cependant, contrairement aux prévisions initiales de la NASA qui annonçaient un cycle 25 aussi faible voire plus faible que le cycle 24, ce nouveau cycle s’avère finalement beaucoup plus actif qu’anticipé. Une étude de chercheurs du National Center for Atmospheric Research (NCAR) publiée en novembre 2020 indique que le cycle 25 pourrait non seulement être plus fort que le 24, mais aussi dépasser le cycle 23 en intensité.
Selon cette étude, le nombre de taches solaires pourrait atteindre entre 210 et 260 au pic du cycle 25, contre 180 pour le cycle 23 et seulement 115 prévues par la NASA pour le 25. Si ces projections se confirment, le cycle solaire 25 pourrait figurer parmi les plus intenses jamais observés.Les données récentes semblent corroborer ces prévisions, avec déjà 163 taches solaires enregistrées en juin 2023, soit le niveau le plus élevé depuis septembre 2002 lors du cycle 23.
Et le cycle 25 n’a que 3 ans et demi, laissant présager que ce record de 20 ans pourrait être battu dans les 3 prochaines années.Ainsi, bien que les cycles 24 et 25 soient globalement plus faibles que la moyenne des 300 dernières années, formant un minimum solaire étendu appelé « minimum de Clilverd », le cycle 25 marque un regain d’activité significatif par rapport au 24 et pourrait bien rivaliser voire dépasser le puissant cycle 23 contrairement à ce qui était anticipé.
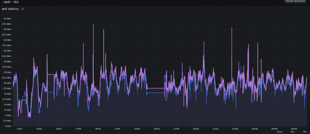
Outil d’analyse d’activité solaire pour radioamateur

Le tableau de bord « Solar Indices and Ham Radio Propagation » créé par HB9VQQ sur Grafana est un outil précieux pour les radioamateurs souhaitant suivre l’activité solaire passée et en direct et son impact sur la propagation radio.Ce tableau de bord rassemble de nombreuses données clés pour comprendre les conditions de propagation :
- Le flux solaire (SFI), un indicateur de base de l’activité solaire. Plus le flux est élevé, meilleures sont les conditions pour les communications longue distance.
- Les indices géomagnétiques K et A qui indiquent le niveau de perturbation de l’ionosphère. Des valeurs élevées signalent des conditions dégradées.
- Le nombre de taches solaires, un autre indicateur clé de l’activité du Soleil.
- Les bandes de fréquences radioamateurs et les distances de saut possibles selon les conditions.

L’intérêt de cet outil est de pouvoir visualiser facilement l’évolution de ces paramètres sur différentes échelles de temps, du temps réel aux données historiques. Les graphiques permettent de repérer rapidement les périodes d’activité solaire intense et les perturbations géomagnétiques.Par exemple, on peut voir clairement le pic actuel du cycle solaire 25, avec un nombre de taches solaires et un flux solaire qui atteignent des niveaux records depuis 20 ans. Cela se traduit par d’excellentes conditions de propagation, en particulier sur les bandes hautes comme le 10m.
À l’inverse, les orages géomagnétiques se repèrent par des pics sur les indices K et A. Ils sont souvent corrélés à des éruptions solaires intenses et peuvent dégrader fortement les communications, comme lors de l’événement de mars 2022 qui a provoqué un blackout ra/dio.Disposer de ces données en temps réel et pouvoir les mettre en perspective avec l’historique est un atout précieux pour les radioamateurs.

Cela leur permet d’anticiper les conditions, de planifier leurs activités en fonction et de mieux comprendre la dynamique de la propagation ionosphérique en lien avec l’activité de notre étoile.Avec le cycle solaire 25 qui s’annonce comme l’un des plus intenses depuis des décennies, suivre son évolution via ce type d’outil deviendra de plus en plus incontournable pour optimiser ses communications radio dans les mois et années à venir.

